Sommaire
Contexte et Choix du Produit
Dans le cadre de nos partenariats, HACF a reçu une proposition de test de la part de Domadoo pour explorer leurs nouveautés. Mon choix s'est porté sur la multiprise connectée Nous A11Z.
Pourquoi ce choix ? L'idée était de domotiser un "coin" complet avec un seul appareil. Si on pense souvent au coin TV (TV, ampli, console), j'avais pour ma part un autre scénario en tête : la cuisine. L'objectif est de piloter et de mesurer la consommation d'appareils comme le lave-vaisselle ou la cafetière, le tout sur une seule prise murale.
Les tests ont été faits avec Zigbee2MQTT. La prise est à priori censée fonctionner avec ZHA, mais je ne l'ai pas testée.
La prise est donnée pour une intensité maximale de 16A pour l'ensemble des 3 prises. Pour un usage prolongé, il est conseillé de rester en dessous (idéalement 10A ou 2 200 w grand maximum pour l'ensemble des appareils connectés).
Vous voulez commander ce produit ? Domadoo offre aux membres de la communauté HACF une réduction de 5%, valable sur tout le site hors promotions et ce jusqu'au 31 mai 2026.
Pour en profiter, utilisez le code discount "HACF".
📦 Déballage et Design
La prise Nous A11Z arrive emballée dans un carton simple, mais efficace portant les logos Zigbee2MQTT et Home Assistant. Au déballage, elle semble de bonne facture, le plastique est de qualité et les finitions sont bonnes. Le câble est assez long (1.5m) pour une utilisation confortable. Le bouton unique est bien accessible et le voyant LED est visible, mais pas trop agressif.


⚙️ Configuration de Test
Pour ce test, la multiprise est intégrée dans un environnement complet :
- Home Assistant :
- Version : HAOS (Core 2026.1.3, Supervisor 2026.02.1).
- OS : Home Assistant OS 17.0.
- Matériel : MiniPC N150 (16 Go RAM).
- Zigbee2MQTT :
- Version : 2.8.0 (Installation Docker déportée).
- Hébergement : VM sous Proxmox (Sur MiniPC Ryzen 7, 32 Go RAM).
- Contrôleur Zigbee : SLZB-06M (PoE/Ethernet).
🔌 Installation et Appairage Z2M
Passons aux choses sérieuses. L'appairage sous Zigbee2MQTT se fait classiquement : un appui long sur le bouton unique, la LED clignote, et Z2M détecte l'appareil.

L'appareil est reconnu comme un modèle TS011F par le fabricant _TZ3210_6cmeijtd. Jusqu'ici, tout va bien. Les commandes apparaissent dans Home Assistant dès que l'interview est terminée. Mais…


🤨 La Première Déconvenue
C'est au moment du premier test que l'enthousiasme retombe.
Je tente d'allumer la prise 1... et clac-clac-clac, les trois prises s'allument en même temps !
J'essaie d'éteindre la prise 2 ? Tout s'éteint.

Impossible de piloter les prises individuellement. La multiprise réagit comme un bloc unique, une simple multiprise "bête" pilotable en tout-ou-rien.
Pire encore, en regardant les remontées d'énergie pour voir si au moins la consommation est suivie : Rien. Voltage à 0, Puissance à 0.
On se retrouve donc avec un produit inutilisable pour le projet initial. Mais, comme je n'aime pas les échecs de ce genre, j'ai commencé à fouiner.
🕵️♂️ L'Enquête
Face à ce comportement étrange, le premier réflexe est de vérifier si le problème est connu.
Sur les forums et les groupes communautaires, la Nous A11Z est pourtant souvent recommandée pour sa compatibilité. De nombreux utilisateurs semblent l'utiliser sans encombre. S'agit-il d'un défaut de mon exemplaire ?
En creusant davantage, on réalise que sous la même référence commerciale "A11Z" se cachent plusieurs versions matérielles.
- Les anciens modèles utilisaient des codes fabricants génériques Tuya (généralement commençant par
_TZ3000_...) qui étaient correctement reconnus et fonctionnels. - La nouvelle révision (2026), identifiée par le code
_TZ3210_6cmeijtd, utilise un firmware différent qui a posé problème lors de sa sortie.
Fort heureusement, la communauté open-source est incroyablement réactive. Moins de quelques semaines après l'apparition du problème (documenté sur l'issue #30799), un correctif a été proposé et est désormais intégré nativement depuis la version 2.9.0 de Zigbee2MQTT.
Si votre conteneur Zigbee2MQTT est à jour, vous n'avez absolument rien de spécial à faire. L'appareil est reconnu immédiatement et les trois prises sont pilotables nativement et individuellement.

*Extrait du Changelog officiel validant le support.*
Dès l'inclusion (ou après une simple mise à jour de votre instance Z2M), l'appareil expose correctement les 3 switchs indépendants ('state_l1`, `state_l2`, `state_l3`) ainsi que les sécurités enfants et les mémoires d'état.

Dans Home Assistant, vous retrouvez désormais vos entités bien séparées :



Étape 4 (Optionnelle) : Optimisation du Polling
Pour avoir des graphiques fluides (comme ceux présentés dans cet article), il est recommandé de réduire l'intervalle de remontée des infos :
- Dans Zigbee2MQTT, cliquez sur l'appareil Nous A11Z.
- Allez dans l'onglet Paramètres (Spécifique).
- Cherchez Measurement Poll Interval et réglez-le sur 10 secondes (au lieu de 60 par défaut, vous pourrez repasser à 60 après vos tests).
- Sauvegardez.
Cela permet d'avoir une mesure quasi-temps-réel, indispensable pour détecter les pics de consommation d'un cycle de lavage.
✅ Tests Effectués
Test 1 : Calibration & Validation
Pour valider les mesures, une calibration a été effectuée avec une charge résistive de référence (Lampe à incandescence "Lava Lamp" de 25W).
- Protocole : Mesure sur Prise 1, puis Prise 2.
- Résultats après patch :
- Tension : 228 V (Cohérent réseau).
- Puissance : 26 W (Pour 25 W théorique → Précision excellente).
- Courant : 0,11 A.
- Conclusion du test : La calibration du fichier
nous_a11z.jsest validée (acPowerDivisor: 10etacVoltageDivisor: 1). Et on valide aussi que la remontée consommation est globale (pas de mesure par prise, pour l'instant).
Test 2 : Mémoire d'État (Power Outage Memory)
- Protocole : Coupure brutale de l'alimentation alors que les prises sont dans des états différents (ON/OFF).
- Résultat : Au rétablissement du courant, chaque prise reprend exactement son état précédent.
- Validation : ✅ Fonctionnel (l'option
powerOutageMemory: truedu script est bien active).
Test 3 : Sécurité Enfant (Child Lock)
- Protocole : Activation du
child_lockdans Z2M et tentative d'action physique sur le bouton de la multiprise. - Résultat : Le bouton physique est désactivé, impossible d'éteindre/allumer manuellement.
- Validation : ✅ Fonctionnel.
Test 04 : Latence & Groupes (Pop-corn Effect)
- Protocole : Création d'un groupe Zigbee regroupant les 3 prises et envoi d'une commande unique (ON/OFF).
- Résultat : Les prises commutent en "cascade" (l'une après l'autre) et non simultanément (Effet "Pop-corn").
- Conclusion : Le firmware semble traiter les commandes séquentiellement, même via un groupe Zigbee. Pas de commutation instantanée synchronisée.
Test 05 : Lave-Vaisselle (Charge Réelle)
- Protocole : Cycle complet de lavage en mode Intensif. Suivi de la puissance crête et de la consommation totale.
- Intérêts : Valider la tenue de charge sur la durée et la précision du cumul kWh.
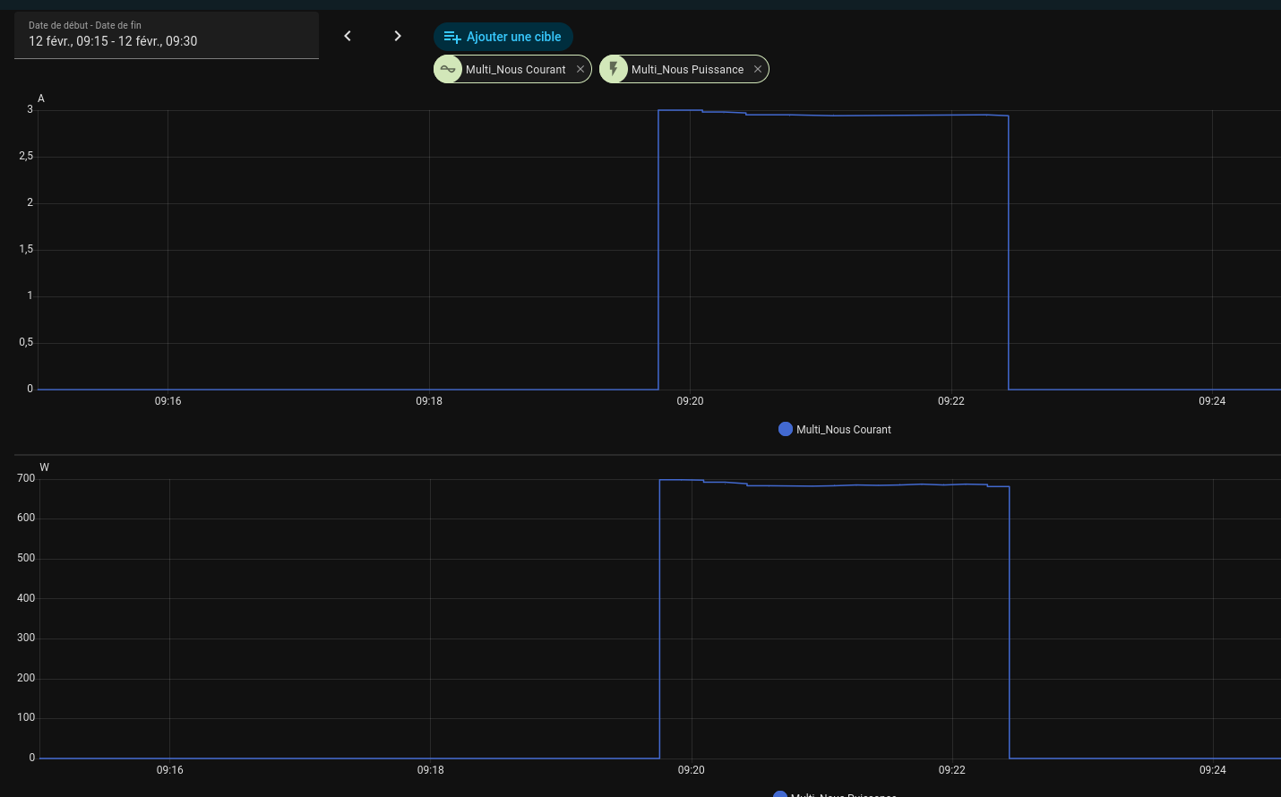
- Outils utilisés :📅 Mise à jour : Analyse du premier cycle (Mode Intensif) le test est concluant ! Voici ce que le Dashboard ApexCharts nous révèle sur un cycle complet :
- Dashboard Énergie Home Assistant : Pour le suivi du coût global (en intégrant le capteur
sensor.multi_nous_energy). - Intégration HA WashData : Une pépite découverte récemment ! Elle permet de :
- Détecter automatiquement les cycles (Lavage, Séchage, Fin).
- Reconnaître les programmes spécifiques (Eco, Rapide) via la signature de consommation.
- Estimer le temps restant intelligent.
- Envoyer des notifications précises ("Lave-vaisselle terminé ! Coût : 0,15 €").
- Résultats à venir après le premier cycle complet.
- Dashboard Énergie Home Assistant : Pour le suivi du coût global (en intégrant le capteur
Analyse des Courbes :
1. Les Pics de Chauffe (Orange) : On distingue très nettement les phases sur lesquelles la résistance s'active pour chauffer l'eau (pics à ~2000 W). C'est là que la consommation est la plus forte.
2. L'Activité Moteur (Bas du graphe) : Entre les chauffes, la consommation retombe (pompes de cyclage/vidange), ce qui montre bien la phase de brassage.
3. Stabilité de la Tension (Bleu) : Le graphique de tension (Voltage) reste très stable (~230 V), prouvant que la ligne n'est pas surchargée malgré les appels de puissance.
Conclusion : La prise encaisse parfaitement les 2000 W+ répétés et le monitoring est d'une précision redoutable pour analyser l'état de santé de l'électroménager.
Test 06 : Stress Test (Charge Maximale)
- Protocole : Lave-vaisselle en cycle de nettoyage + Aspirateur branché sur la même multiprise.
- Mesure : Pic de puissance observé à 2353 W (~10,2 A).
- Observation : Aucune chauffe détectée sur le boîtier de la multiprise après 5 minutes de test.
- Validation : ✅ La multiprise tient la charge sans broncher. La connexion Zigbee reste stable même sous forte charge.
Autres Mesures & Observations
En plus du test de calibration (Lampe 25W), voici quelques relevés intéressants sur des appareils du quotidien :
1. Machine à Café (Pic de Courant)
On observe bien les cycles de chauffe (résistance) :

Les cycles de chauffe de la cafetière sont parfaitement visibles.
2. Machine Sous-Vide (Moteur)
Profil typique d'un moteur électrique :

Signature typique d'un moteur : appel de courant au démarrage.
3. Consommation à Vide (Standby)
La multiprise elle-même consomme très peu (mesuré à 0 W par Z2M, < 0,5 W réel probablement) :


La consommation à vide est négligeable.
🎁 Bonus : Le Dashboard de Monitoring Complet
Pour surveiller cette multiprise durant mes tests (et surtout surveiller la consommation du lave-vaisselle !), je me suis concocté un Dashboard complet composé de 3 modules complémentaires.

1. Le "Monitor" (Vue Générale)
C'est la carte principale (Mushroom + Stack-in-card). Elle permet de :
- Voir la conso totale et le coût instantané.
- Suivre la puissance en direct (Mini Graph).
- Piloter les 3 prises individuellement.
- "Cat Lock" 😺 : Sécurité enfant activable en un clic.
Voici le code de la carte à ajouter à votre dashboard (nécessite stack-in-card, mushroom et mini-graph-card) :
type: custom:stack-in-card
keep:
background: false
box_shadow: false
margin: false
outer_padding: false
border_radius: false
cards:
- type: horizontal-stack
cards:
- type: custom:mushroom-title-card
title: ⚡ Nous A11Z
# subtitle: Laboratoire de Test
- type: custom:mushroom-entity-card
entity: sensor.multi_nous_energy
primary_info: state
secondary_info: name
name: Total kWh
icon: mdi:lightning-bolt-circle
icon_color: green
layout: vertical
card_mod:
style: |
ha-card {
border: none !important;
box-shadow: none !important;
background: none !important;
}
- type: custom:mushroom-template-card
primary: "{{ (states('sensor.compteur_nous_a11z_total')|float(0) * states('input_number.cout_du_kwh')|float(0)) | round(2) }} €"
secondary: "Coût ({{ states('input_number.cout_du_kwh') }} €/kWh)"
icon: mdi:currency-eur
icon_color: orange
layout: vertical
card_mod:
style: |
ha-card {
border: none !important;
box-shadow: none !important;
background: none !important;
}
- type: custom:mini-graph-card
entities:
- entity: sensor.multi_nous_power
name: Puissance
color: "#ff9800"
show:
graph: line
fill: true
labels: true
name: true
state: true
legend: false
icon: true
points: true
extrema: true
average: true
line_width: 3
height: 120
hours_to_show: 1
points_per_hour: 60
animate: true
color_thresholds:
- value: 0
color: "#4caf50"
- value: 100
color: "#ff9800"
- value: 2000
color: "#f44336"
card_mod:
style: |
ha-card {
margin-bottom: 0px !important;
}
- type: horizontal-stack
cards:
- type: custom:mushroom-template-card
primary: L1
secondary: "{{ states('switch.multi_nous_l1') }}"
icon: mdi:power-socket-eu
entity: switch.multi_nous_l1
icon_color: "{{ 'seagreen' if is_state('switch.multi_nous_l1', 'on') else 'grey' }}"
layout: vertical
tap_action:
action: toggle
card_mod:
style: |
ha-card {
background: {{ 'rgba(46, 139, 87, 0.1)' if is_state('switch.multi_nous_l1', 'on') else '' }} !important;
border: none !important;
}
- type: custom:mushroom-template-card
primary: L2
secondary: "{{ states('switch.multi_nous_l2') }}"
icon: mdi:power-socket-eu
entity: switch.multi_nous_l2
icon_color: "{{ 'seagreen' if is_state('switch.multi_nous_l2', 'on') else 'grey' }}"
layout: vertical
tap_action:
action: toggle
card_mod:
style: |
ha-card {
background: {{ 'rgba(46, 139, 87, 0.1)' if is_state('switch.multi_nous_l2', 'on') else '' }} !important;
border: none !important;
}
- type: custom:mushroom-template-card
primary: L3
secondary: "{{ states('switch.multi_nous_l3') }}"
icon: mdi:power-socket-eu
entity: switch.multi_nous_l3
icon_color: "{{ 'seagreen' if is_state('switch.multi_nous_l3', 'on') else 'grey' }}"
layout: vertical
tap_action:
action: toggle
card_mod:
style: |
ha-card {
background: {{ 'rgba(46, 139, 87, 0.1)' if is_state('switch.multi_nous_l3', 'on') else '' }} !important;
border: none !important;
}
- type: horizontal-stack
cards:
- type: custom:mini-graph-card
entities:
- sensor.multi_nous_voltage
name: Tension
icon: mdi:sine-wave
line_color: "#03a9f4"
line_width: 2
show:
graph: line
fill: fade
labels: true
name: true
state: true
height: 80
hours_to_show: 1
points_per_hour: 10
update_interval: 30
cache: false
smoothing: false
lower_bound: 210
upper_bound: 250
card_mod:
style: |
ha-card {
border: none !important;
box-shadow: none !important;
background: none !important;
}
- type: custom:mini-graph-card
entities:
- sensor.multi_nous_current
name: Courant
icon: mdi:current-ac
line_color: "#e91e63"
line_width: 2
show:
graph: line
fill: fade
labels: true
icon: true
name: true
state: true
height: 80
hours_to_show: 1
points_per_hour: 60
card_mod:
style: |
ha-card {
border: none !important;
box-shadow: none !important;
background: none !important;
}
- type: horizontal-stack
cards:
- type: custom:mushroom-template-card
primary: Général
secondary: Groupe Zigbee
icon: hue:plug-group
entity: switch.test_a11z
icon_color: "{{ 'seagreen' if is_state('switch.test_a11z', 'on') else 'grey' }}"
layout: horizontal
tap_action:
action: toggle
card_mod:
style: |
ha-card {
background: {{ 'rgba(46, 139, 87, 0.1)' if is_state('switch.test_a11z', 'on') else '' }} !important;
border: none !important;
}
- type: custom:mushroom-chips-card
chips:
- type: template
entity: sensor.multi_nous_linkquality
icon: mdi:wifi
content: "{{ states('sensor.multi_nous_linkquality') }} lqi"
icon_color: >-
{{ 'seagreen' if states('sensor.multi_nous_linkquality')|int > 100
else 'orange' }}
tap_action:
action: more-info
- type: template
entity: switch.multi_nous_child_lock
icon: mdi:cat
content: >-
{{ 'Activé' if is_state('switch.multi_nous_child_lock', 'on') else
'Désactivé' }}
icon_color: >-
{{ 'seagreen' if is_state('switch.multi_nous_child_lock', 'on')
else 'grey' }}
tap_action:
action: toggle
alignment: end
card_mod:
style: |
ha-card {
margin-top: 12px;
}
2. L'Analyseur de Cycle (Stats Auto)
Un sensor intelligent qui détecte automatiquement quand la prise tourne (Start > 5 W / Stop < 2 W).
Il génère un rapport précis à la fin du cycle :
- Temps du cycle.
- kWh consommés sur CE cycle.
- Mini/Max/Moy pour la Puissance, Tension et Courant.
C'est implémenté via un fichier Package template et une carte Mushroom compacte.
Installation :
- Ajoutez ce code dans votre configuration
template:sur Home Assistant (ou dans un fichier package) :
#### Template ####
- trigger:
# DÉMARRAGE DU CYCLE (Puissance > 5W pendant 10 sec)
- platform: numeric_state
entity_id: sensor.multi_nous_power
above: 5
for: "00:00:10"
id: "start"
# FIN DU CYCLE (Puissance < 2W pendant 5 min)
- platform: numeric_state
entity_id: sensor.multi_nous_power
below: 2
for: "00:05:00"
id: "stop"
# MISE À JOUR (Chaque changement de puissance, tension ou courant)
- platform: state
entity_id:
- sensor.multi_nous_power
- sensor.multi_nous_voltage
- sensor.multi_nous_current
id: "update"
sensor:
- name: "Nous A11Z - Stats Cycle"
unique_id: nous_a11z_stats_cycle
icon: mdi:chart-box-outline
state: >
{% if trigger.id == 'start' %}
En cours
{% elif trigger.id == 'stop' %}
Terminé
{% else %}
{{ states('sensor.nous_a11z_stats_cycle') }}
{% endif %}
attributes:
# --- COMPTEUR ECHANTILLONS (Pour moyennes) ---
scan_count: >
{% if trigger.id == 'start' %}
0
{% else %}
{{ this.attributes.scan_count | default(0) | int + 1 }}
{% endif %}
# --- TEMPS ---
start_time: >
{% if trigger.id == 'start' %}
{{ now().isoformat() }}
{% else %}
{{ this.attributes.start_time | default(now().isoformat()) }}
{% endif %}
end_time: >
{% if trigger.id == 'start' %}
None
{% elif trigger.id == 'stop' %}
{{ now().isoformat() }}
{% else %}
{{ this.attributes.end_time | default('None') }}
{% endif %}
duration: >
{% if this.attributes.start_time is defined and this.attributes.start_time != 'None' %}
{% set start = as_datetime(this.attributes.start_time) %}
{% set end = now() if trigger.id != 'stop' else as_datetime(now().isoformat()) %}
{{ (end - start).total_seconds() | int }}
{% else %}
0
{% endif %}
# --- ENERGIE ---
initial_energy: >
{% if trigger.id == 'start' %}
{{ states('sensor.multi_nous_energy') | float(0) }}
{% else %}
{{ this.attributes.initial_energy | default(states('sensor.multi_nous_energy') | float(0)) }}
{% endif %}
energy_consumed: >
{% set current = states('sensor.multi_nous_energy') | float(0) %}
{% set initial = this.attributes.initial_energy | default(current) | float(0) %}
{{ (current - initial) | round(3) }}
# ====================================================
# STATISTIQUES (Min > 0 / Max / Avg)
# ====================================================
# --- POWER (W) ---
avg_power: >
{# Methode Energie / Temps (Plus précis pour la puissance) #}
{% set energy = this.attributes.energy_consumed | default(0) | float(0) %}
{% set duration = this.attributes.duration | default(0) | float(0) %}
{% if duration > 10 %}
{{ ((energy * 1000) / (duration / 3600)) | round(1) }}
{% else %}
{{ states('sensor.multi_nous_power') | float(0) }}
{% endif %}
max_power: >
{% set val = states('sensor.multi_nous_power') | float(0) %}
{% if trigger.id == 'start' %}
{{ val }}
{% else %}
{{ [val, this.attributes.max_power | default(0) | float] | max }}
{% endif %}
min_power: >
{% set val = states('sensor.multi_nous_power') | float(0) %}
{% if trigger.id == 'start' %}
{{ val if val > 0 else 9999 }}
{% else %}
{% set current_min = this.attributes.min_power | default(9999) | float %}
{% if val > 0 %}
{{ [val, current_min] | min }}
{% else %}
{{ current_min }}
{% endif %}
{% endif %}
# --- VOLTAGE (V) ---
avg_voltage: >
{# Moyenne glissante : avg_new = avg_old + (val - avg_old) / count #}
{% set val = states('sensor.multi_nous_voltage') | float(0) %}
{% set count = this.attributes.scan_count | default(0) | int %}
{% if trigger.id == 'start' or count <= 1 %}
{{ val }}
{% else %}
{% set old_avg = this.attributes.avg_voltage | default(val) | float %}
{{ (old_avg + (val - old_avg) / count) | round(1) }}
{% endif %}
max_voltage: >
{% set val = states('sensor.multi_nous_voltage') | float(0) %}
{% if trigger.id == 'start' %}
{{ val }}
{% else %}
{{ [val, this.attributes.max_voltage | default(0) | float] | max }}
{% endif %}
min_voltage: >
{% set val = states('sensor.multi_nous_voltage') | float(0) %}
{% if trigger.id == 'start' %}
{{ val if val > 0 else 250 }}
{% else %}
{% set current_min = this.attributes.min_voltage | default(250) | float %}
{% if val > 0 %}
{{ [val, current_min] | min }}
{% else %}
{{ current_min }}
{% endif %}
{% endif %}
# --- CURRENT (A) ---
avg_current: >
{# Moyenne glissante #}
{% set val = states('sensor.multi_nous_current') | float(0) %}
{% set count = this.attributes.scan_count | default(0) | int %}
{% if trigger.id == 'start' or count <= 1 %}
{{ val }}
{% else %}
{% set old_avg = this.attributes.avg_current | default(val) | float %}
{{ (old_avg + (val - old_avg) / count) | round(2) }}
{% endif %}
max_current: >
{% set val = states('sensor.multi_nous_current') | float(0) %}
{% if trigger.id == 'start' %}
{{ val }}
{% else %}
{{ [val, this.attributes.max_current | default(0) | float] | max }}
{% endif %}
min_current: >
{% set val = states('sensor.multi_nous_current') | float(0) %}
{% if trigger.id == 'start' %}
{{ val if val > 0 else 99 }}
{% else %}
{% set current_min = this.attributes.min_current | default(99) | float %}
{% if val > 0 %}
{{ [val, current_min] | min }}
{% else %}
{{ current_min }}
{% endif %}
{% endif %}
#### carte ####
type: vertical-stack
cards:
# TITRE & INFOS GLOBALES (Reste identique)
- type: custom:mushroom-template-card
primary: "Bilan du Cycle : {{ states('sensor.nous_a11z_stats_cycle') }}"
secondary: >-
{% set t = state_attr('sensor.nous_a11z_stats_cycle', 'duration') %}
{% set h = (t / 3600) | int %}
{% set m = ((t % 3600) / 60) | int %}
⏱️ {{ h }}h {{ m }}m | ⚡ {{ state_attr('sensor.nous_a11z_stats_cycle', 'energy_consumed') }} kWh
icon: mdi:chart-timeline-variant
icon_color: teal
layout: horizontal
card_mod:
style: |
ha-card {
background: rgba(40, 40, 40, 0.5) !important;
border: none !important;
}
# 1. PUISSANCE (W) - Tout sur une ligne
- type: custom:mushroom-template-card
primary: "Puissance"
secondary: >-
Min: {{ state_attr('sensor.nous_a11z_stats_cycle', 'min_power') }} W |
Moy: {{ state_attr('sensor.nous_a11z_stats_cycle', 'avg_power') }} W |
Max: {{ state_attr('sensor.nous_a11z_stats_cycle', 'max_power') }} W
icon: mdi:lightning-bolt
icon_color: orange
layout: horizontal
multiline_secondary: true
card_mod:
style: |
ha-card {
background: none !important;
border: none !important;
box-shadow: none !important;
}
# 2. TENSION (V) - Tout sur une ligne
- type: custom:mushroom-template-card
primary: "Tension"
secondary: >-
Min: {{ state_attr('sensor.nous_a11z_stats_cycle', 'min_voltage') }} V |
Moy: {{ state_attr('sensor.nous_a11z_stats_cycle', 'avg_voltage') }} V |
Max: {{ state_attr('sensor.nous_a11z_stats_cycle', 'max_voltage') }} V
icon: mdi:sine-wave
icon_color: blue
layout: horizontal
multiline_secondary: true
card_mod:
style: |
ha-card {
background: none !important;
border: none !important;
box-shadow: none !important;
}
# 3. COURANT (A) - Tout sur une ligne
- type: custom:mushroom-template-card
primary: "Courant"
secondary: >-
Min: {{ state_attr('sensor.nous_a11z_stats_cycle', 'min_current') }} A |
Moy: {{ state_attr('sensor.nous_a11z_stats_cycle', 'avg_current') }} A |
Max: {{ state_attr('sensor.nous_a11z_stats_cycle', 'max_current') }} A
icon: mdi:current-ac
icon_color: green
layout: horizontal
multiline_secondary: true
card_mod:
style: |
ha-card {
background: none !important;
border: none !important;
box-shadow: none !important;
}
3. Le "Debug" (Graphiques Précis)
Pour les puristes, une vue détaillée basée sur apexcharts-card permet de zoomer sur les courbes de Tension, Courant et Puissance avec un échantillonnage fin et une moyenne glissante.
type: vertical-stack
cards:
# 1. PUISSANCE
- type: custom:apexcharts-card
header:
show: true
title: "Puissance (W)"
show_states: true
colorize_states: true
graph_span: 3.5h
layout: minimal
apex_config:
chart:
height: 200
background: transparent
zoom:
enabled: true
type: x
autoScaleYaxis: true
stroke:
width: 1
curve: smooth
grid:
show: true
borderColor: '#404040'
strokeDashArray: 3
yaxis:
- id: power
show: true
decimals: 1
series:
- entity: sensor.multi_nous_power
name: Puissance
color: "#E69F00" # Orange
opacity: 0.8
group_by:
func: avg
duration: 30s
show:
extremas: true # Affiche Min/Max
- entity: sensor.multi_nous_power
name: Moyenne (1h)
color: "#A9A9A9" # Gris
opacity: 0.5
group_by:
func: avg
duration: 1h
stroke_width: 2
show:
in_chart: false # Juste pour la légende
legend_value: true
card_mod:
style: |
ha-card {
background: none !important;
border: none !important;
box-shadow: none !important;
}
# 2. TENSION
- type: custom:apexcharts-card
header:
show: true
title: "Tension (V)"
show_states: true
colorize_states: true
graph_span: 3.5h
layout: minimal
apex_config:
chart:
height: 150
background: transparent
zoom:
enabled: true
type: x
autoScaleYaxis: true
stroke:
width: 1
curve: smooth
grid:
show: true
borderColor: '#404040'
strokeDashArray: 3
yaxis:
- id: voltage
show: true
decimals: 1
min: 210
max: 250
series:
- entity: sensor.multi_nous_voltage
name: Tension
color: "#56B4E9" # Bleu
stroke_width: 1
opacity: 0.7
group_by:
func: avg
duration: 1m
show:
extremas: true # Affiche Min/Max en labels
- entity: sensor.multi_nous_voltage
name: Moyenne (1h)
color: "#A9A9A9"
group_by:
func: avg
duration: 1h
show:
in_chart: false
legend_value: true
card_mod:
style: |
ha-card {
background: none !important;
border: none !important;
box-shadow: none !important;
}
# 3. COURANT
- type: custom:apexcharts-card
header:
show: true
title: "Courant (A)"
show_states: true
colorize_states: true
graph_span: 3.5h
layout: minimal
apex_config:
chart:
height: 150
background: transparent
zoom:
enabled: true
type: x
autoScaleYaxis: true
stroke:
width: 1
curve: smooth
grid:
show: true
borderColor: '#404040'
strokeDashArray: 3
yaxis:
- id: current
show: true
decimals: 2
series:
- entity: sensor.multi_nous_current
name: Courant
color: "#009E73" # Vert
stroke_width: 1
group_by:
func: avg
duration: 30s
show:
legend_value: true
extremas: true # Affiche Min/Max
- entity: sensor.multi_nous_current
name: Moyenne (1h)
color: "#A9A9A9"
group_by:
func: avg
duration: 1h
show:
in_chart: false
legend_value: true
card_mod:
style: |
ha-card {
background: none !important;
border: none !important;
box-shadow: none !important;
}
Conclusion
La Nous A11Z (version 2026) a connu un démarrage difficile à cause d'un firmware capricieux, mais grâce à la communauté Zigbee2MQTT, ce n'est plus qu'un mauvais souvenir.
Aujourd'hui, c'est un produit "plug&play", reconnu nativement, qui offre un excellent rapport qualité/prix. Les prises commutent individuellement avec l'effet "pop-corn" pour protéger des appels de charge, et la mesure de consommation globale est d'une grande précision. Dommage que la mesure de consommation soit globale et pas par prise individuelle, ce qui peut limiter certains usages pointus d'analyse de charge séparée.
Je pensais l'utiliser en cuisine pour, entre autres, gérer le lave-vaisselle, mais finalement, à cause de cette mesure globale, elle va finir derrière une TV et un ampli pour couper les veilles tout en monitorant la consommation complète du meuble.
Résumé
- ✅ Les + : Qualité de fabrication, 3 prises indépendantes, routeur Zigbee stable, Prix.
- ❌ Les - : Mesure énergétique globale uniquement (pas détaillée par pr).
🗄️ Annexe : L'ancienne Méthode Manuelle (Firmwares < 2.9.0)
Le tutoriel ci-dessous est conservé uniquement pour de l'archivage ou si vous êtes bloqué sur une très ancienne version de Zigbee2MQTT (< 2.9.0).*
Grâce à la communauté, un convertisseur personnalisé permettait de contourner le problème et d'utiliser l'appareil normalement en attendant la mise à jour officielle.
Étape 1 : Création du Fichier JS
Créez un fichier nommé `nous_a11z.js` dans le dossier de configuration de Zigbee2MQTT (à côté de `configuration.yaml`) :
const tuya = require('zigbee-herdsman-converters/lib/tuya');
const utils = require('zigbee-herdsman-converters/lib/utils');
const exposes = require('zigbee-herdsman-converters/lib/exposes');
const e = exposes.presets;
const ea = exposes.access;
const definition = {
fingerprint: [{ modelID: 'TS011F', manufacturerName: '_TZ3210_6cmeijtd' }],
model: 'A11Z',
vendor: 'Nous',
description: 'Smart power strip 3 gang with energy monitoring & countdown',
// Mapping endpoints
endpoint: (device) => {
return { l1: 1, l2: 2, l3: 3 };
},
// Skip global endpoints for electrical measurements
meta: {
multiEndpoint: true,
multiEndpointSkip: ['energy', 'current', 'voltage', 'power'],
},
extend: [
// Configuration moderne Tuya pour Switch + Mesures
tuya.modernExtend.tuyaOnOff({
electricalMeasurements: true, // Active la mesure
powerOutageMemory: true, // Active la mémoire d'état
onOffCountdown: true, // Active le compte à rebours
indicatorMode: true, // Active le mode LED
childLock: true, // Active le verrouillage enfant
endpoints: ['l1', 'l2', 'l3'], // Définit les 3 prises
}),
// Sondage régulier pour la mise à jour des valeurs
tuya.modernExtend.electricityMeasurementPoll({
metering: (device) => [100, 160, 192].includes(device.applicationVersion) || (device.softwareBuildID && ["1.0.5"].includes(device.softwareBuildID)),
}),
],
configure: async (device, coordinatorEndpoint, logger) => {
const endpoint = device.getEndpoint(1);
// 1. Envoi du Magic Packet (Nécessaire pour séparer les canaux sur certains firmwares)
await tuya.configureMagicPacket(device, coordinatorEndpoint, logger);
// 2. Calibration des Mesures Électriques
await endpoint.saveClusterAttributeKeyValue('haElectricalMeasurement', {
acCurrentDivisor: 1000,
acCurrentMultiplier: 1,
acVoltageDivisor: 1, // 230V brut -> 230V affiché
acVoltageMultiplier: 1,
acPowerDivisor: 10, // 260 brut / 10 = 26W
acPowerMultiplier: 1,
});
// Configuration du metering (Energie cumulée)
await endpoint.saveClusterAttributeKeyValue('seMetering', {
divisor: 100,
multiplier: 1,
});
device.save();
},
};
module.exports = definition;Étape 2 : Activation
Ajoutez ceci à votre `configuration.yaml` :
external_converters:
- nous_a11z.js
Étape 3 : Redémarrage
Redémarrez Zigbee2MQTT. Elle devrait maintenant exposer correctement 3 switchs indépendants (`state_l1`, `state_l2`, `state_l3`).
Nous tenons à remercier notre partenaire, Domadoo, qui a gracieusement offert ce matériel.
Notre unique volonté est de partager, après test et intégration avec HA, nos avis sur du matériel nous semblant intéressant pour la communauté. Il est important de souligner que HACF reste totalement libre de sa ligne éditoriale et les auteurs de leurs propos.
Les médias HACF ont cependant des liens affiliés nous permettant de compléter nos revenus liés aux adhésions et dons, ce qui nous permet de mener nos différentes actions (voir https://www.hacf.fr/association-hacf/#financement).
Vous voulez commander ce produit ? Domadoo offre aux membres de la communauté HACF une réduction de 5%, valable sur tout le site hors promotions et ce jusqu'au 31 mai 2026.
Pour en profiter, utilisez le code discount "HACF".