Sommaire
Introduction
Le NOUS D4Z est un moniteur d'énergie intelligent au format DIN rail, conçu pour s'intégrer directement dans un tableau électrique domestique ou professionnel. Le D4Z adopte un format standardisé qui s'intègre proprement aux côtés des disjoncteurs et autres équipements modulaires, il utilise des pinces de mesure à ouverture (split-core) qui permettent l'installation sans décâbler les circuits existants. Il est composé de 3 pinces de mesure, et pourra donc être utilisé dans des tableaux monophasés pour 3 circuits.
Ce retour d'expérience détaillé vous guidera de l'unboxing à l'intégration complète dans Home Assistant.
Ce produit n'est pas compatible avec ZHA. Les tests d'intégrations avec Home Assistant ont été faits avec Zigbee2MQTT
Unboxing & Contenu de la boîte
Packaging
Le NOUS D4Z arrive dans un packaging sobre, mais soigné. La boîte cartonnée arbore le logo NOUS et des visuels du produit avec les principales caractéristiques techniques en façade.
L'emballage inspire confiance : il est robuste, bien calé, et protège efficacement le produit pendant le transport. À l'intérieur, chaque élément est individuellement emballé.


Contenu de la boîte
Voici ce que vous trouverez en ouvrant la boîte :
- Le compteur D4Z lui-même : Module blanc au format DIN standard
- Trois pinces de mesure : Pour entourer les conducteurs à mesurer
- Manuel de conformité : Version papier, multi-langues et sur celui-ci un QRCode à scanner pour accéder à la documentation d'installation électrique (en anglais)
Première impression sur la qualité
Au déballage, le D4Z donne une impression de solidité et de sérieux :
Points positifs :
- Finition soignée : Plastique de bonne qualité, sans bavures
- Assemblage robuste : Aucun jeu, les éléments sont bien ajustés
- Connecteurs : Semblent de bonne facture
- Pinces de mesure : Câbles souples mais robustes
- Longueur des câbles des pinces : Environ 1m
- Section intérieure des pinces : 16mm (soit la section de câble de 25mm²)
Points négatifs :
- Aucune documentation papier et encore moins en français sur leur site à priori

Caractéristiques techniques

Caractéristiques électriques
- Alimentation : 100-240V AC, 50/60 Hz
- Consommation interne : <1W
- Courant maximum : 120A par canal (3 canaux)
- Précision de mesure : ±1%
- Format : Rail DIN 35mm (1 module de largeur)
- Dimensions : 18 x 82 x 66 mm
Communication sans fil
- Protocole : Zigbee 3.0
- Fréquence : 2,4 GHz
- Portée : ~30m en champ libre
- Compatibilité : Tuya/Smart Life, Zigbee2MQTT, Jeedom, Home Assistant
Environnement
- Température de fonctionnement : -10°C à +50°C
- Humidité : 0-95% RH (sans condensation)
- Degré de protection : IP20 (usage intérieur uniquement)
Certifications et garantie
- Certification : CE
- Garantie : 2 ans constructeur
Montage
Attention : le montage de ce dispositif bien que facile impose de travailler sur l'électricité à des tensions potentiellement mortelles. Travaillez toujours hors secteur, vérifiez l'absence de tension et condamnez autant que possible afin d'éviter un réenclenchement accidentel.
Si vous n'êtes pas confiant en vos compétences d'électricien, n'installez pas ce dispositif ou faites intervenir un professionnel.
Responsabilités :
- Toute modification d'une installation électrique doit être conforme à la norme NF C 15-100
- En cas de sinistre, votre assurance peut refuser de vous couvrir si l'installation n'est pas aux normes
- Cet article est informatif : ni moi-même, ni HACF ne sauront être tenu responsable en cas d'accident
Prérequis et préparation
Avant de commencer, vérifiez :
- ✅ Espace disponible : 1 module DIN libre sur le rail
- ✅ Longueur des pinces suffisante (1m) pour atteindre les circuits à mesurer
- ✅ Distance tableau ↔ coordinateur Zigbee <10m (ou routeur Zigbee disponible)
- ✅ Autorisation du propriétaire si location
Temps estimé : 30-45 minutes pour une première installation
Il aurait été préférable d'utiliser A B C N ( ou Z1 Z2 Z3 ) que X Y et surtout Z et N

Matériel utilisé :
- Tournevis isolés
- Pince à dénuder
- Pince coupante
- Éclairage autonome (pas de rallonge qui pourrait recréer un circuit)
- Multimètre et VAT (Vérificateur d'Absence de Tension)
- Éventuellement appareil photo (pour documenter avant/après)
- Câble de section 1.5mm² largement suffisant pour la consommation du module, on récupère juste des informations qui ne "consomment pas" le reste passe par les pinces de mesure.

Un module, deux modes d'utilisation : Le NOUS D4Z est extrêmement polyvalent grâce à ses trois pinces indépendantes. Il peut être configuré de deux manières selon votre installation :
- Mode Triphasé : Idéal pour les abonnements 18kVA et plus. Vous placez une pince sur chaque phase (L1, L2, L3) pour obtenir une vision globale de la consommation de votre maison et l'équilibrage des phases.
- Mode Multi-circuits (3x Monophasé) : Dans une installation monophasée standard, vous pouvez utiliser les trois pinces pour suivre trois circuits totalement différents. Par exemple :
- Pince 1 : Arrivée générale (Consommation totale).
- Pince 2 : Production Solaire.
- Pince 3 : Un gros consommateur spécifique (Pompe à chaleur ou Borne de recharge VE).
Procédure de câblage
ÉTAPE 0 : MISE HORS TENSION
- Repérez les parties sur lesquelles vous avez à intervenir tant que vous avez de la lumière à disposition
- Couper le disjoncteur général
- Vérifier l'absence de tension avec un VAT
- Condamner le disjoncteur (panneau ou cadenas)
- Photographier l'état initial du tableau
ÉTAPE 1 : Installation mécanique
- Retirer les connecteurs verts du module (si pré-montés)
- Clipser le D4Z sur le rail DIN

- Laisser de l'espace au-dessus et en dessous pour les connexions
ÉTAPE 2 : Connexions de tension (connecteur supérieur)
Ne JAMAIS confondre Z et N !
Exemple : Mesure de la consommation générale de la maison
- Borne N : Connecter le neutre général (fil BLEU)
- Borne X : Connecter la phase générale (fil rouge/marron)
- Bornes Y et Z : Inutilisées dans cet exemple
- Appuyer sur le téton rouge
- Insérer le fil dénudé (8-10mm)
- Relâcher le téton → le fil est bloqué
- Pour retirer : appuyer de nouveau sur le téton
ÉTAPE 3 : Connexions de courant (connecteur inférieur)
Les pinces CT se connectent ici :
- Pince 1 (canal X) : Bornier marqué "- X +"
- Fil noir → borne "-"
- Fil rouge → borne "+"
ÉTAPE 4 : Installation des pinces CT
- Ouvrir la pince (petit tournevis plat dans l'encoche, ne forcez pas c'est costaud et fragile à la fois)
- Entourer uniquement le conducteur de phase (pas le neutre !)
- Respecter le sens de la flèche :
- ➡️ Du compteur vers la charge
- ❌ Pas dans l'autre sens (mesure négative)
- Pour la maison : Flèche du Linky vers les disjoncteurs.
- Pour le solaire : Flèche de l'onduleur vers le tableau (pour que la production soit vue comme "positive" si on veut suivre la production brute).
- Refermer la pince jusqu'au clic
Conseil de pro : Ne coupez pas les câbles des pinces CT ! Enroulez le surplus proprement avec un petit collier de serrage (Rilsan) dans une zone dégagée du tableau. Couper et ressouder ces câbles peut modifier la résistance et donc fausser la mesure de précision de ±1 % annoncée.
Pour les branchements tout est expliqué sur les plans suivants :

Réenclenchement du compteur, on s'éloigne autant que possible, on reste sur place et attentif, pas de grésillement, pas d'odeur suspecte ou d'étincelles et en cas de problème, on peut couper immédiatement.
Puis, on teste que tout fonctionne dans la maison.
Laissez le tableau ouvert (si sans danger pour les occupants), il sera plus facile d'intervenir, et un souci sera plus facile à détecter, le temps de connecter le D4Z à Home assistant. Il sera encore temps de refermer à la fin de l'installation.
Préférez un ordinateur portable pour rester sur place éventuellement.
Installation dans Zigbee2MQTT
Bien que disposant d'une application mobile Nous, n'ayant pas à disposition de passerelle Tuya compatible ZigBee, je n'ai pas été en mesure de tester cette partie. Le module n'étant pas supporté par ZHA au moment de l'écriture de ces lignes, nous passerons donc directement à Zigbee2MQTT.
Je vous renvoie à l'article de WarC0zes sur Zigbee2MQTT.
Une fois le compteur réenclenché, le D4Z devrait clignoter dans le tableau. L'installation est enfantine, on met Zigbee2MQTT en inclusion, en appuie 5/7 secondes sur le bouton, la led passe au vert fixe, c'est terminé.

Remontées d'informations
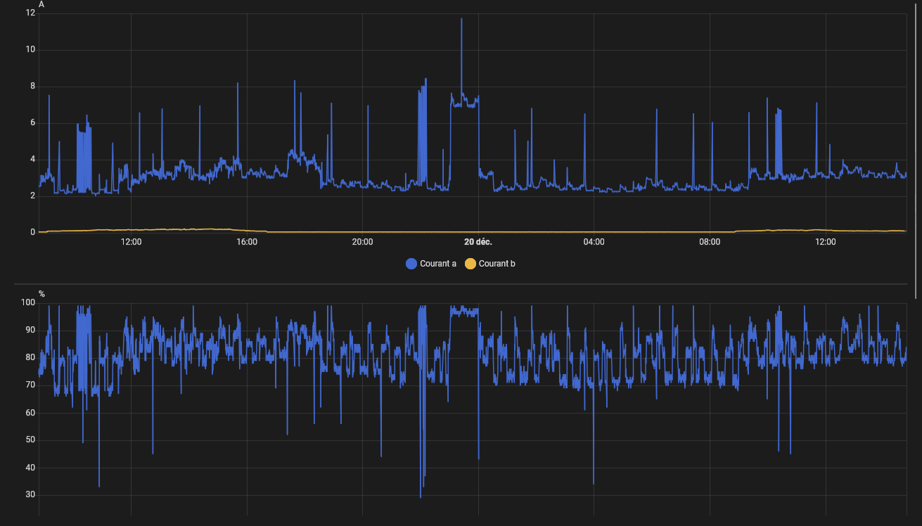
Une fois l'inclusion terminée, le NOUS D4Z dévoile sa vraie nature : c'est un instrument de mesure d'une précision chirurgicale. Là où d'autres modules Zigbee se contentent de remonter une information toutes les minutes, le D4Z nous offre un suivi "temps réel" impressionnant.
Une avalanche de données
Dans Home Assistant, vous verrez apparaître plus de 20 entités. Tension, Intensité, Puissance, Fréquence, Facteur de puissance... tout y est, décliné pour chacun des trois canaux (X, Y, Z).

C'est ici que l'on découvre la puissance de ce module, mais aussi ce que j'appellerai "l'envers du décor" : son trafic réseau extrêmement intense.

Le revers de la médaille : un réseau saturé ?
Lors des tests, j'ai découvert que le NOUS D4Z est extrêmement bavard. Contrairement à d'autres périphériques Zigbee où l'on peut régler la fréquence d'envoi, ce module impose son propre rythme et je n'ai pas été en mesure de modifier celui-ci.

Dans Zigbee2MQTT, l'onglet "Rapports" est vide par défaut et n'accepte pas de nouvelles configurations (le module utilise un rapport forcé par le firmware). Résultat : le module transmet la moindre variation de puissance instantanément.
Pour m'en assurer, j'ai poussé les tests sur trois configurations différentes :
- Setup de test : HA + Zigbee2MQTT externe + Conbee II.
- Setup de production : HA + Zigbee2MQTTinterne + Conbee II.
- Setup dédié (Solution retenue) : HA avec deux instances Zigbee2MQTT, un broker MQTT interne, et surtout un coordinateur SLZB-06M dédié uniquement au D4Z.
Le chiffre choc : Plus de 3,8 millions de messages en 11 jours, soit environ 5 messages par seconde.

Pourquoi c'est un point critique ?
Si vous possédez une installation avec de nombreuses ampoules ou télécommandes Zigbee, ce flux constant peut créer des latences (le fameux "effet popcorn" où les lumières s'allument avec un décalage). Votre coordinateur Zigbee passe son temps à traiter les données du compteur au détriment du reste de la maison.
Pour ce test, j'ai fait le choix d'isoler le module sur une instance Zigbee2MQTT Edge secondaire (avec son propre coordinateur). Cela permet de profiter de la réactivité incroyable du D4Z sans polluer le réseau domotique principal. C'est le prix à payer pour avoir un suivi énergétique "temps réel" digne d'un équipement professionnel.

Décryptage des données : que récupère-t-on ?
Le flux de données (JSON) renvoyé par le D4Z est extrêmement riche. Voici les points clés à retenir pour configurer votre Dashboard :
- Puissance (Power_a, b, c) : Exprimée en Watts. C'est la mesure instantanée. Notez que l'entité
power(globale) est la somme des trois canaux. - Énergie (Energy_a, b, c) : C'est l'index de consommation cumulée (kWh). C'est cette valeur qu'il faudra utiliser dans le Dashboard Énergie de Home Assistant.
- Énergie Produite (Energy_produced) : Cette entité est dédiée au solaire. Si vous orientez votre pince vers l'onduleur, c'est ici que s'accumuleront vos kWh produits.
- Facteur de Puissance (Power Factor) : Une donnée rare sur les modules grand public. Elle varie de 0 à 100 (ou 0 à 1). Plus elle est proche de 100, plus votre appareil est une "résistance pure" (radiateur, four). Une valeur basse indique des appareils avec moteurs ou alimentations électroniques complexes.
- Voltage : On remarque une précision à 0.1V près, idéal pour surveiller les surtensions ou les baisses de tension en bout de ligne.

Analyse visuelle et précision
Si le volume de messages peut effrayer, il offre en contrepartie une finesse d'analyse rarement vue en domotique grand public. En isolant le module, on profite enfin de courbes fluides et ultra-détaillées.

Sur ce graphique de production solaire, la différence est flagrante entre les remontées de la Beembox : là où d'autres systèmes "lissent" les données toutes les 5 ou 10 minutes, le D4Z dessine chaque nuage, chaque variation de luminosité avec une réactivité instantanée.

La comparaison : D4Z vs PZEM004T
Avant d'adopter définitivement le D4Z, je l'ai mis face à ma solution précédente : un Raspberry Pi3 équipé d'un PZEM004T V3.
Le verdict est sans appel :
- Fiabilité : Les mesures de consommation sur une journée complète sont quasiment identiques (écarts négligeables).
Comparaison des résultats de conso obtenus sur la même journée.
Pi5 HA principal + Pi3 + PZEM004T V3 100A V3

Pi4 HA test + Nous D4Z 120A

- Maintenance : C'est ici que le D4Z gagne par K.O. On supprime la maintenance d'un OS (Raspbian), on réduit la consommation électrique du Pi dédié, et on libère de l'espace.
- Simplicité : Le passage de mon Pi4 de test à mon Pi5 de prod s'est fait en quelques secondes. Un reset, une inclusion Zigbee2MQTT, et toutes mes automatisations étaient à nouveau opérationnelles.
Le bonus caché : Sobriété et Efficacité énergétique
Passer d'une solution "DIY" (Raspberry Pi + PZEM) au NOUS D4Z n'est pas seulement un gain de place, c'est aussi un gain de consommation électrique pour votre propre infrastructure :
- Ancienne configuration : Un Raspberry Pi3 (consommation moyenne ~3W à 4W) avec son alimentation et le module PZEM. Sur une année, cela représente environ 25 à 35 kWh.
- Nouvelle configuration : Le NOUS D4Z consomme moins de 1W pour fonctionner.
Bilan : En remplaçant mon Pi dédié par ce module Zigbee, je divise par quatre la consommation de mon système de mesure. C'est une économie invisible, mais bien réelle, qui s'ajoute à la suppression de la maintenance logicielle (plus d'OS à mettre à jour, plus de SSD qui risque de lâcher). On simplifie l'architecture tout en étant plus "Green".
Conclusion
Conclusion : Le NOUS D4Z est plus qu'un simple compteur : c'est un remplaçant crédible et performant pour des solutions plus complexes type PZEM+Pi. Il simplifie drastiquement l'installation tout en offrant une précision de haut vol.
On apprécie particulièrement la suppression de la maintenance logicielle d'un Raspberry Pi dédié et la compacité de la solution.
Le conseil final : Ne le voyez pas comme un simple "gadget Zigbee", mais comme un capteur de niveau industriel. Sa précision chirurgicale a un prix : un volume de données qui demande une infrastructure Zigbee solide (réseau dédié ou coordinateur performant) pour exprimer tout son potentiel sans gêner le reste de votre maison connectée.
Où se le procurer ? Vous pouvez trouver le NOUS D4Z chez la plupart des revendeurs spécialisés en domotique comme Domadoo, ou directement sur la boutique officielle.
Nous tenons à remercier notre partenaire, Domadoo, qui a gracieusement offert ce matériel.
Notre unique volonté est de partager, après test et intégration avec HA, nos avis sur du matériel nous semblant intéressant pour la communauté. Il est important de souligner que HACF reste totalement libre de sa ligne éditoriale et les auteurs de leurs propos.
Les médias HACF ont cependant des liens affiliés nous permettant de compléter nos revenus liés aux adhésions et dons, ce qui nous permet de mener nos différentes actions (voir https://www.hacf.fr/association-hacf/#financement).