Sommaire
Cet article est une traduction de l'annonce de la nouvelle version 2025.10 de HA Core, publié sur le site Home-Assistant.

Boo ! 👻
Nous venons de célébrer notre anniversaire 🥳, ce qui signifie qu'il est temps de passer à la saison de l'épouvante ; préparez-vous pour Halloween ! Et, bonjour à la version d'octobre de Home Assistant 2025.10 ! 🎃
Cette version reprend certaines des fonctionnalités que nous avons introduites dans les deux dernières versions, mais nous en avons introduit également de nouvelles !
Le point fort de cette version réside sans aucun doute dans les améliorations apportées à l'éditeur d'automatisation : la version précédente comprenait une barre latérale, et maintenant, elle propose des fonctionnalités undo/redo, une barre latérale redimensionnable, un copier/coller amélioré, et bien plus encore ! Merci pour tous les commentaires que vous avez fournis sur la version précédente ; ils ont fait une énorme différence dans cette version.
L'utilisation de plusieurs mots de réveil pour les assistants vocaux est désormais possible, ce qui ouvre de nombreuses possibilités, en particulier pour les foyers bilingues (comme le mien 😉 ). Les tableaux de bord deviennent plus intelligents en suggérant des entités basées sur vos habitudes d'utilisation, et la "IA Task" peut maintenant générer des images, ce qui me rend curieux de voir ce que la communauté en fera !
Profitez de cette release !
Un grand merci à tous les contributeurs qui ont rendu cette version possible ! Et un coup de chapeau particulier à @JLo, @laupalombi, et @piitaya qui ont participé à la rédaction des notes de version de cette version. Nous remercions également @googanhiem, @SeraphicRav, @tronikos, et @richardpolzer pour les efforts qu'ils ont consacrés à l'amélioration de leur contenu. Grâce à eux, ces notes de version sont en très bon état. ❤️
../Frenck
Editeur d'automatismes
Dans la dernière version, nous avons introduit une nouvelle interface pour l'éditeur d'automatisation, et vos commentaires nous ont été d'une aide précieuse pour l'affiner !
Cette version corrige quelques-uns des problèmes les plus courants que vous nous avez signalés. Merci pour tous vos retours! ❤️
La barre latérale est redimensionnable
Vous travaillez sur une action trop complexe pour une petite barre latérale ? Peut-être une action avec quelques champs YAML ? Vous pouvez désormais redimensionner la barre latérale afin d'adapter la mise en page à votre tâche actuelle !
CTRL+V
Nous avons précédemment introduit des raccourcis clavier pour copier et couper.
Le collage était plus complexe à mettre en œuvre car vous pouvez coller un bloc (déclencheur, condition, action) à de nombreux endroits différents de votre automatisation. Dans cette version, nous introduisons un modèle très simple. Si vous avez précédemment copié un bloc, vous pouvez le coller sous n'importe quel bloc en le sélectionnant et en appuyant sur CTRL+V.
Une autre amélioration très simple, mais très appréciée, de l'éditeur d'automatisation !

Le menu débordant est de retour
Nous avons initialement déplacé le menu de débordement (le menu qui apparaît lorsque vous cliquez sur le ⋮) avec toutes les options liées à un bloc sur la barre latérale, pensant que cela rendrait le flux plus propre.
Suite à la demande générale et des commentaires utiles selon lesquels certaines actions étaient plus difficiles à atteindre (comme le test d'une condition ou l'exécution d'une action), nous avons décidé de les ramener également dans la section principale de l'éditeur.

Annuler/Refaire
Nous sommes tous passés par là : vous construisez un automatisme complexe, vous faites une erreur et vous voulez revenir en arrière, mais vous vous rendez compte que ce n'est vraiment pas simple. Jusqu'à présent, la seule façon de revenir sur des modifications non enregistrées apportées à un automatisme était de le fermer et de recommencer... Un processus fastidieux.
Cette version introduit une fonctionnalité d'annulation (et de rétablissement associé). Vous pouvez maintenant annuler jusqu'à 75 étapes en arrière dans l'historique d'édition de vos automatismes (et les refaire si vous le souhaitez). Les raccourcis clavier standards (CTRL+Z et CTRL+Y) sont également disponibles ! Une contribution exceptionnelle de @jpbede, merci !

Répéter encore, répéter jusqu'à, répéter tant que, répéter pour chaque
Enfin, nous avons remarqué une certaine complexité indésirable dans notre bloc de construction "repeat", qui vous permet de répéter une ou plusieurs actions aussi longtemps que vous le souhaitez.
Cette complexité s'explique par le fait que nous essayions de couvrir quatre cas d'utilisation principaux en un seul bloc.
Nous avons décidé de diviser ce bloc de construction en quatre blocs plus petits, avec des descriptions plus simples expliquant chaque cas d'utilisation. C'est mieux!
Voici comment ils ont été séparés :
- Répéter plusieurs fois - Répéter une séquence d'actions un nombre fixe de fois.
- Répéter jusqu'à - Répéter une séquence d'actions jusqu'à ce qu'une condition soit remplie. La condition est vérifiée après chaque exécution de la séquence.
- Répéter pendant - Répéter une séquence d'actions tant qu'une condition est remplie. La condition est vérifiée avant chaque exécution de la séquence.
- Répéter pour chaque - Répéter une séquence pour chaque élément d'une liste.

Pour nos utilisateurs avancés : Cette évolution n'est que cosmétique. Le format YAML du bloc de répétition ne change pas, ce qui signifie que vos automatisations existantes ne seront pas affectées par ce changement.
Commentaires sur l'éditeur d'automatisation
Il existe deux façons de participer :
- Partagez votre avis dans notre enquête.
- Rejoignez la conversation sur le canal de développement d'automatisations et de scripts sur Discord.
AI Task - Dessine-moi un mouton
Dans 2025.8, nous avons introduit un moyen de générer des données à l'aide du LLM de votre choix, ouvrant la voie à davantage d'automatismes, de tableaux de bord et d'autres interactions domestiques intelligentes pilotées par l'IA.
Dans cette version, nous introduisons un moyen de générer des images !
Maintenant, chaque fois que quelqu'un sonne à votre porte, vous pouvez recevoir une notification avec une version cartoon de l'instantané de la sonnette. @JLo a fait de cet exemple une réalité, et voici sa démo avec l'automatisation associée !
Détails de l'automatisation
alias: Demo Doorbell
triggers:
- trigger: state
entity_id:
- binary_sensor.doorbell_demo
to: "on"
actions:
- action: notify.mobile_app_iphone
data:
title: "🔔 Doorbell "
message: Processing image ...
data:
tag: doorbell
- action: ai_task.generate_data
data:
task_name: Doorbell description
instructions: |-
Someone rang my doorbell.
Instructions:
- Describe the scene, describe every person on the scene
- Count People
- Count Animals
entity_id: ai_task.ai_task_gpt_4o
structure:
summary:
description: >-
Summary of the scene and the people inside it. Keep it under 180
characters
selector:
text: null
person_count:
description: Number of person in the scene
selector:
number: null
animal_count:
description: Number of animal in the scene
selector:
number: null
attachments:
media_content_id: media-source://media_source/local/doorbell_test.png
media_content_type: image/png
metadata:
title: doorbell_test.png
thumbnail: null
media_class: image
children_media_class: null
navigateIds:
- {}
- media_content_type: app
media_content_id: media-source://media_source
response_variable: ai
- action: notify.mobile_app_iphone
data:
title: >-
🔔 Doorbell ({{ai.data.person_count}} 🧑🏻🦱 / {{ai.data.animal_count}}
🐊)
message: "{{ai.data.summary}}"
data:
tag: doorbell
- action: ai_task.generate_image
data:
task_name: Manga
instructions: Transform this image into a super cute manga!
entity_id: ai_task.google_ai_task
attachments:
media_content_id: media-source://media_source/local/doorbell_test.png
media_content_type: image/png
metadata:
title: doorbell_test.png
thumbnail: null
media_class: image
children_media_class: null
navigateIds:
- {}
- media_content_type: app
media_content_id: media-source://media_source
response_variable: ai_image
enabled: true
- action: notify.mobile_app_iphone
data:
title: >-
🔔 Doorbell ({{ai.data.person_count}} 🧑🏻🦱 / {{ai.data.animal_count}}
🐊)
message: "{{ai.data.summary}}"
data:
tag: doorbell
image: http://homeassistant.local:8123{{ai_image.url}}
enabled: true
mode: singleLa génération d'images fonctionne déjà très bien, et nous sommes impatients de voir ce que vous allez construire avec cela !
Les tableaux de bord deviennent plus intelligents - laissez votre maison vous suggérer ce qu'il faut montrer
Dans la dernière version, nous avons introduit le tableau de bord Home, qui offre un moyen plus simple de contrôler et de surveiller votre maison intelligente si vous n'avez pas le temps, l'énergie ou le besoin de personnaliser votre propre tableau de bord en détail.
Nous avons ajouté un nouveau concept : les sections d'entités suggérées. Cette section suit un algorithme de base qui suggère les entités avec lesquelles vous avez le plus interagi dans le passé. Ces entités sont ensuite affichées en fonction de l'heure de la journée, seules les commandes pertinentes étant suggérées.

Ajouter des entités de prédiction à n'importe quel tableau de bord

Si vous créez un tableau de bord manuel avec des sections, vous pouvez y intégrer directement ces contrôles de prédiction. La configuration suit une approche basée sur les sections :
- Ajouter une nouvelle section.
- Ouvrez et éditez le YAML de cette section.
- Remplacer toute la section YAML par l'extrait suivant :
strategy:
type: common-controls
title: Common controlsVoix
Bonjour, Salut
Pendant très longtemps, les assistants vocaux basés sur ESPHome (même le minuscule Atom Echo) ont secrètement supporté plusieurs mots de réveil sous le capot. Avec cette version, nous vous offrons enfin cette fonctionnalité !
Vous pouvez désormais définir deux mots d'éveil et deux assistants pour chaque assistant vocal de votre maison !

Il est donc facile de prendre en charge les foyers bilingues en attribuant des mots d'éveil différents aux différentes langues. Par exemple, "Okay Nabu" peut être utilisé pour le français, tandis que "Hey Jarvis" est utilisé pour l'anglais.
Les multiples mots de réveil et les multiples assistants peuvent également être utilisés à d'autres fins. Vous souhaitez séparer vos assistants vocaux locaux et ceux basés sur le cloud ? Rien de plus simple ! "Okay Nabu" peut être utilisé pour un assistant basé sur le cloud, tandis que "Hey Jarvis" est utilisé pour un assistant local.
Nous serions ravis de recevoir vos commentaires sur la façon dont vous envisagez d'utiliser les mots d'éveil multiples dans votre foyer !
Bip boop
Après une commande vocale, l'assistant répond par une brève confirmation telle que "Allumer les lumières" ou "Luminosité réglée". Vous savez ainsi qu'il a compris votre commande et qu'il a pris les mesures appropriées. Toutefois, si vous êtes dans la même pièce que l'assistant vocal, cette confirmation peut sembler superflue puisque vous pouvez voir ou entendre que les actions appropriées ont été effectuées.
À partir de cette version, Assist détectera si toutes les actions de votre commande vocale ont eu lieu dans la même zone que l'appareil satellite. Si c'est le cas, un court "bip" de confirmation sera émis au lieu de la réponse verbale complète. En plus d'être moins verbeux, cela permet de rappeler rapidement que votre commande vocale n'a affecté que la zone actuelle.
Cette fonction ne fonctionne pas pour les assistants dotés d'une IA, car ils peuvent générer une grande variété de réponses qui ne peuvent pas être remplacées par un simple bip.
Intégrations
Merci à notre communauté de suivre le rythme des nouvelles intégrations et les améliorations apportées aux existantes ! Vous êtes tous géniaux 🥰
Nouvelles intégrations
Nous accueillons avec plaisir les nouvelles intégrations suivantes dans cette version :
- Compit, ajouté par @Przemko92
L'intégration Compit vous permet d'intégrer les contrôleurs de climatisation, de ventilation et de chauffage à Home Assistant. - Cync, ajouté par @Kinachi249
Connectez vos appareils intelligents GE Lighting Cync - y compris l'éclairage intelligent (anciennement connu sous le nom de C by GE) - avec Home Assistant. - Droplet, ajouté par @sarahseidman
Connectez vos appareils Droplet à Home Assistant. Droplet surveille avec précision la consommation d'eau de votre maison en temps réel. - ekey bionyx, ajouté par @richardpolzer
Intégrez vos systèmes de contrôle d'accès biométriques ekey bionyx pour recevoir des événements pour les scans de doigts individuels et les entrées numériques dans votre maison intelligente. - IRM KMI, ajouté par @jdejaegh
Obtenez des données météorologiques précises de l'Institut Royal Météorologique de Belgique (IRM-KMI) pour des prévisions régionales précises. - Libre Hardware Monitor, ajouté par @Sab44
Surveillez les capteurs matériels de votre ordinateur, notamment la température du CPU, l'utilisation du GPU, la vitesse des ventilateurs et les performances du système. - Portainer, ajouté par @erwindouna
Gérez et surveillez vos conteneurs Docker, en gardant une trace de l'état de vos conteneurs en cours d'exécution. - Compteur intelligent B Route, ajouté par @SeraphicRav
Connectez votre compteur intelligent via le protocole B Route - conçu pour le marché japonais - pour accéder aux données de consommation d'énergie en temps réel. - Stockage SFTP, ajouté par @maretodoric
Configurez des emplacements de sauvegarde à distance sécurisés à l'aide des protocoles SFTP/SSH pour les sauvegardes et le stockage de données de votre Home Assistant. - Prédiction d'utilisation, ajouté par @balloob
Une intégration interne qui fournit des prédictions sur les entités avec lesquelles vous êtes le plus susceptible d'interagir. Utilisé par notre nouveau tableau de bord Home. - Victron Remote Monitoring, ajouté par @AndyTempel
L'intégration de Victron Remote Monitoring (VRM) extrait les statistiques du site et les prévisions de production et de consommation solaires du portail VRM de Victron Energy.
Améliorations notables des intégrations existantes
Il n'y a pas que les nouvelles intégrations qui ont été ajoutées ; les intégrations existantes sont également améliorées en permanence. Voici quelques-uns des changements notables apportés aux intégrations existantes :
- Philips Hue a étendu son support pour les capteurs MotionAware sur le nouveau Hue Bridge Pro ! Merci, @marcelveldt !
- LG a ajouté un support à l'intégration de LG ThinQ afin de fournir des capteurs d'utilisation d'énergie pour un meilleur contrôle de l'énergie de vos appareils ! C'est très bien !
- Travail remarquable de @natekspencer : Litter-Robot a reçu plusieurs améliorations : derniers capteurs de nourriture, suivi de la nourriture distribuée aujourd'hui, prochains capteurs de nourriture, interrupteur de mode gravité, et réglages de la lumière du globe pour Litter-Robot 4 !
- AccuWeather fournit maintenant des prévisions horaires, vous donnant des prévisions météorologiques plus détaillées tout au long de la journée ! Merci, @bieniu !
- L'intégration de Blue Current a reçu une nouvelle action de session de charge de démarrage pour gérer la charge de votre VE ! Beau travail, @NickKoepr !
- L'intégration Ecowitt prend désormais en charge le capteur LDS01 ! Excellent ajout, @GSzabados !
- Les caméras Reolink ont reçu plusieurs nouvelles fonctionnalités dont l'encodage de l'entité sélectionnée, la prise en charge de la sirène Home Hub, et la prise en charge de la température de couleur pour les entités lumineuses ! Un travail formidable de la part de @starkillerOG !
- Les amateurs de géocaching vont adorer les nouveaux capteurs de cache ajoutés à l'intégration de Geocaching par @marc7s ! Sympa si vous en avez caché une !
- Lutron Caseta supporte maintenant les actions multi-tap pour un contrôle plus avancé des boutons ! Merci, @rlopezdiez !
- Grâce à @alexqzd, les climatiseurs SmartThings peuvent désormais contrôler la lumière d'affichage du climatiseur !
- Shelly a reçu des mises à jour massives comprenant un capteur d'éclairement pour Plug US Gen4, des entités de composants de présence, la prise en charge de boutons virtuels, des entités basées sur des objets, la prise en charge de composants de zones de présence, et un capteur de câble débranché pour Flood Gen4 ! Excellent travail de @chemelli74, @bieniu, et @thecode !
- L'intégration de SwitchBot a étendu le support des appareils avec Plug Mini EU, RelaySwitch 2PM, et K11+ Vacuum ! Merci, @zerzhang !
- L'intégration de SwitchBot Cloud a reçu plusieurs améliorations dont la prise en charge de l'arrêt du courant alternatif, la plateforme d'humidification, la prise en charge de Plug-Mini-EU, et la prise en charge du Climate Panel ! Excellent travail de la part de @SeraphicRav et @XiaoLing-git !
- Grâce à @timmo001, l'intégration du System Bridge inclut désormais un capteur de consommation d'énergie pour une meilleure surveillance du système !
- Il est intéressant de voir que l'intégration de Tasmota prend désormais en charge la fonctionnalité de la caméra ! Un ajout intéressant de la part de @anishsane !
- Vous utilisez l'intégration Tibber ? Elle fournit désormais des données sur les prix à 15 minutes, ce qui entrera en vigueur le 1er octobre. Un bon timing, @Danielhiversen !
- L'intégration Tuya a reçu des mises à jour importantes avec la prise en charge de plusieurs nouvelles catégories d'appareils et de capteurs : capteurs d'énergie pour les appareils TDQ, capteurs de puissance pour les appareils ZNDB, capteurs d'énergie pour les appareils DLQ, prise en charge de l'onduleur solaire, consommation d'énergie pour plusieurs interrupteurs intelligents, surveillance de la qualité de l'air PM10, mode de rotation du moteur pour les rideaux qui le prennent en charge, état de charge pour les alarmes de sirène, prise en charge du thermomètre de cuisson, prise en charge des toilettes pour chats, prise en charge du bureau électrique, prise en charge de la machine à bruit blanc, et prise en charge du capteur de qualité de l'eau ! Quelle liste impressionnante ! Merci, @zzysszzy, @rokam, et @mhalano !
- L'intégration Workday dispose désormais d'un calendrier que vous pouvez consulter dans la barre latérale du calendrier ! Merci, @gjohansson-ST !
- L'intégration de ntfy a fait l'objet d'une importante mise à jour ! Vous pouvez désormais envoyer des notifications plus riches et personnalisables avec des balises, des icônes, des URL et des pièces jointes. De plus, avec la nouvelle plateforme d'événements, vous pouvez vous abonner à des sujets et déclencher des automatismes à partir des messages entrants. Merci, @tr4nt0r !
Réalisations de l'échelle de qualité de l'intégration
Une chose dont nous sommes incroyablement fiers chez Home Assistant est notre échelle de qualité des intégrations. Cette échelle nous aide, ainsi que nos contributeurs, à nous assurer que les intégrations sont de haute qualité, qu'elles peuvent être maintenues et qu'elles offrent la meilleure expérience possible à l'utilisateur.
Cette version, nous célébrons plusieurs intégrations qui ont amélioré leur échelle de qualité :
- 3 intégrations ont atteint le niveau platine 🏆
- Télécommande TV Android, merci à @tronikos
- Miele, merci à @astrandb
- Sleep as Android, merci à @tr4nt0r
- 2 intégrations ont atteint l'argent 🥈
- Samsung Smart TV, merci à @chemelli74
- Whirlpool Appliances, grâce à @abmantis
- 3 intégrations ont atteint le bronze 🥉
Il s'agit là d'une grande réussite pour ces intégrations et leurs responsables. Les efforts et le dévouement nécessaires pour atteindre ces niveaux de qualité sont considérables, car ils impliquent des tests approfondis, une documentation, une gestion des erreurs et souvent une réécriture complète de certaines parties de l'intégration.
Un grand merci à tous les contributeurs impliqués ! 👏
Il est désormais possible de configurer l'interface utilisateur
Alors que la plupart des intégrations peuvent être configurées directement depuis l'interface utilisateur de Home Assistant , certaines n'étaient disponibles qu'à l'aide de la configuration YAML. Nous continuons à déplacer plus d'intégrations vers l'interface utilisateur, les rendant plus accessibles à tous pour les configurer et les utiliser.
Les intégrations suivantes sont désormais disponibles via l'interface utilisateur de Home Assistant :
- Nederlandse Spoorwegen (NS), réalisée par @heindrichpaul
- Satel Integra, réalisé par @Tommatheussen
Autres changements notables
Cette version comporte de nombreuses autres améliorations ; voici quelques-unes des autres modifications notables :
- Le "Journal de bord" a été renommé "Activité" dans l'interface utilisateur. Cela reflète mieux son objectif qui est d'afficher une chronologie des activités et des événements dans votre instance de Home Assistant.
- Matter continue de s'étendre avec le temps de maintien de la détection d'occupation, l'état de fonctionnement du climat pour les ventilateurs de chauffage/refroidissement, et les capteurs de température extérieure du thermostat ! Excellentes contributions de @lboue et @virtualbitzz !
- Les entités de tondeuse à gazon prennent désormais en charge les intentions de commencer à tondre et d'amarrer pour un meilleur contrôle vocal ! Merci, @piitaya !
- L'horloge analogique que nous avons introduite lors de la dernière version a reçu quelques options supplémentaires ! Vous pouvez maintenant activer un mouvement doux pour l'aiguille des secondes. Magnifique, @timmo001 !
- Besoin de la version de l'app Home Assistant Mobile Companion App que vous utilisez ? Si vous avez installé les dernières versions de nos applications, la version est désormais indiquée sur la page "À propos" dans le menu "Paramètres" ! Bien joué, @TimoPtr !
- La carte thermostat prend désormais en charge les entités chauffe-eau. Merci, @karwosts !
- Grâce à @cr7pt0gr4ph7, l'interface de configuration des modules complémentaires prend en charge des configurations plus complexes. Cela signifie que vous bénéficierez d'une meilleure expérience lorsque vous configurerez des modules complémentaires avec des options plus complexes (comme des listes ou des comptes d'utilisateurs). C'est très bien !
- En ce qui concerne les add-ons, nous incluons maintenant des entités de commutation pour ceux-ci, ce qui facilite le contrôle de vos add-ons. Merci, @felipecrs !
- Vous utilisez un webhook trigger dans votre automatisation ? Vous pouvez maintenant le rendre encore plus dynamique en utilisant un modèle pour l'
webhook_id. Merci, @RoboMagus ! - Nous avons maintenant un support pour
MCF(1000 pieds cubes) comme unité de mesure alternative pour le volume, grâce à @ekobres, @xtimmy86x a ajoutém/minpour les capteurs de vitesse,mg/m³a été ajouté pour les capteurs de monoxyde de carbone par @jbouwh, et @pioto a ajouté la prise en charge de l'unité de pressioninH₂O. Bien joué !
Nouvelle boîte de dialogue pour les entités du lecteur multimédia
Cette fois-ci, nous devons remercier @jpbede et @matthiasdebaat ! Les boîtes de dialogue "Plus d'informations" des lecteurs multimédias ont été remaniées, offrant une interface plus propre et plus intuitive.

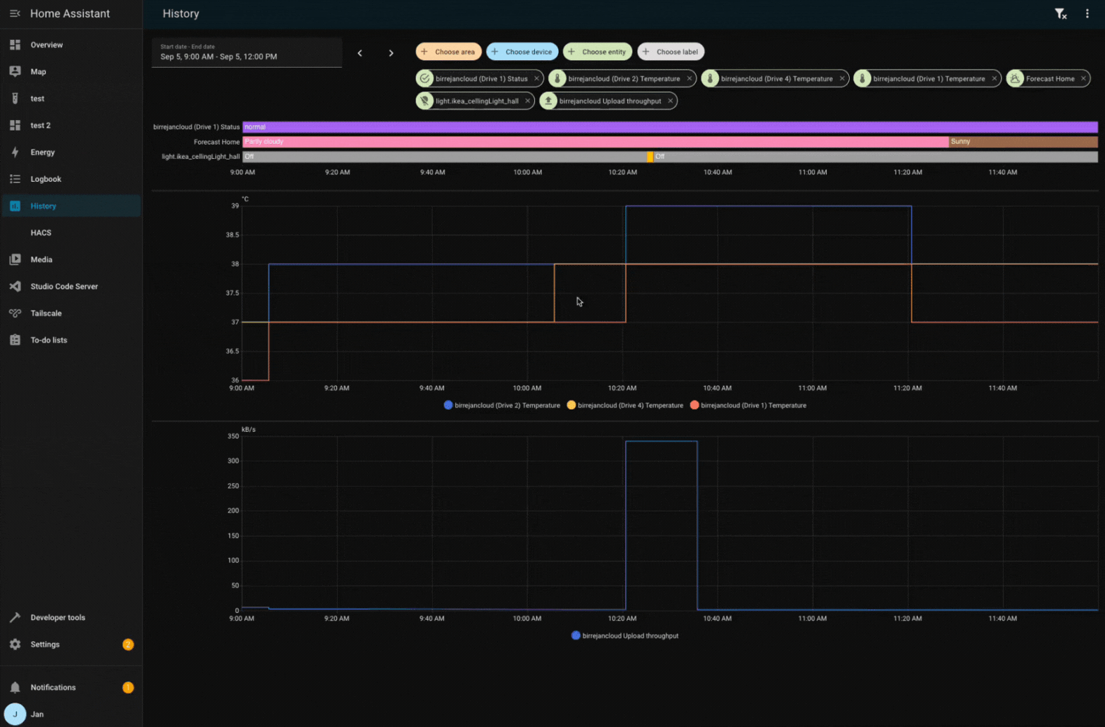
Synchronisation des graphiques de zoom dans le panneau de l'historique
Lorsque vous avez plusieurs graphiques dans le panneau de l'historique, le fait de zoomer sur un graphique permet désormais de zoomer automatiquement sur tous les autres graphiques. Cela facilite la comparaison des données entre différentes entités. Bravo, @birrejan !

Les éditeurs Template et YAML disposent désormais d'une barre d'outils
@TCWORLD a contribué à la création d'une barre d'outils pour les éditeurs de code YAML et de modèle dans notre interface utilisateur. Cela résout un problème où le bouton flottant précédent flottait sur le contenu de l'éditeur et le cachait de la vue.
La nouvelle barre d'outils comprend également des boutons d'annulation et de rétablissement, apportant ainsi à ces éditeurs de code les mêmes fonctionnalités pratiques d'annulation et de rétablissement que nous avons introduites pour l'éditeur d'automatisation. De plus, il y a un joli petit bouton de copie pour copier rapidement votre code ! C'est très bien !

Besoin d'aide ? Rejoignez la communauté
Home Assistant dispose d'une grande communauté d'utilisateurs qui sont tous plus que disposés à s'entraider. Alors, rejoignez-nous !
Notre serveur de chat Discord très actif est un excellent endroit pour se retrouver, et n'oubliez pas de rejoindre nos superbes forums.
Vous avez trouvé un bug ou un problème ? Veuillez le signaler dans notre issue tracker pour qu'il soit corrigé ! Ou consultez notre page d'aide pour obtenir des conseils sur .
Vous préférez le courrier électronique ? Inscrivez-vous à la lettre d'information de la Fondation Open Home pour recevoir les dernières nouvelles sur les fonctionnalités, les choses qui se passent dans notre communauté, et d'autres projets qui soutiennent l'Open Home directement dans votre boîte de réception.
Changements incompatibles avec versions ultérieures
Nous faisons de notre mieux pour éviter d'apporter des modifications aux fonctionnalités existantes qui pourraient avoir un impact inattendu sur votre installation Home Assistant. Malheureusement, cela est parfois inévitable.
Nous veillons toujours à documenter ces changements afin de rendre la transition aussi facile que possible pour vous ( ). Cette version comporte les changements suivants, incompatibles avec le passé :
Cibler les étiquettes dans les automatismes et les scripts
Les entités de configuration et de diagnostic auxquelles une étiquette a été attribuée seront désormais ciblées/affectées par les actions de service ciblant cette étiquette. Auparavant, ces catégories d'entités étaient ignorées lors des appels d'actions de service ciblant les étiquettes.
Si vous avez un automatisme ou un script avec une action ciblant une étiquette, assurez-vous que seules les entités qui doivent être affectées ont cette étiquette assignée, même s'il s'agit d'entités de configuration ou de diagnostic.
(@abmantis - #149309) (étiquettes docs)
Temps de trajet ICI
HERE a supprimé l'ancien plan gratuit. Le nouveau plan de base comprend 5000 requêtes gratuites par mois. L'intervalle de mise à jour automatique de l'intégration du temps de parcours HERE est passé de 5 à 30 minutes, de sorte qu'un itinéraire peut être pris en charge sans frais.
(@eifinger - #147222) (ici_travel_time docs)
Connexion à domicile
L'entité Home Connect Alarm clock a été supprimée de la plate-forme horaire, veuillez utiliser l'entité number à la place.
(@Diegorro98 - #152188) (home_connect docs)
Shelly
Suppression des attributs supplémentaires précédemment dépréciés, veuillez revoir vos automatisations.
Shelly Gas :
- L'attribut Détecté de l'entité Gaz a été supprimé, l'entité Gaz détecté doit être utilisée à la place.
- L'attribut Self test de l'entité Operation a été supprimé, l'entité Self test doit être utilisée à la place.
Shelly Air :
- Les heures d'ouverture de l'entité Lamp Life ont été supprimées. Si vous souhaitez toujours obtenir ces informations, veuillez utiliser un modèle d'entité.
(@chemelli74 - #140386) (shelly docs)
Diapositive Locale
L'effet de la propriété "inverser la position" est étendu de la position elle-même à l'état (ouvert ou fermé). Grâce à cet ajustement, il n'est plus nécessaire d'utiliser les modèles de volet pour inverser la position afin de corriger l'état. Si vous avez des volets avec une position inversée et que vous utilisez l'état dans des automatismes, vous devez ajuster les automatismes en conséquence.
(@dontinelli - #150418) (slide_local docs)
SmartThings
Le mode de préréglage windFree pour le climatiseur a été renommé en wind_free pour permettre la traduction. Veuillez adapter les automatismes en conséquence.
(@joostlek - #152833) (smartthings docs)
Tibber
Faire passer la tarification de l'électricité de Tibber à des intervalles de 15 minutes.
- L'action
tibber.get_pricesrenvoie désormais des données sur 15 minutes au lieu de toutes les heures. - L'attribut
price_levelest supprimé et n'est plus pris en charge. - L'attribut
intraday_price_rankingest désormais échelonné sur (0,1) pour mieux prendre en charge les prix sur 15 minutes.
(@Danielhiversen - #151881) (tibber docs)
Zabbix
Nous avons supprimé le support officiel de Zabbix 5.0 de l'intégration. Bien que cela n'interrompe pas directement les connexions à Zabbix 5.0, les futures mises à jour ne vérifieront pas la compatibilité avec cette version. Notez que Zabbix 5 LTS a quitté sa fenêtre de support en mai 2025.
(@nolsto - #149450) (docs zabbix)
ZHA
Supprime les attributs supplémentaires de l'entité de volet spécifiques aux ZHA, leurs valeurs n'étaient plus renseignées.
target_lift_positiontarget_tilt_position
(@jeverley - #142534) (zha docs)
ZhongHong
Le comportement de l'action set_fan_mode des entités climatiques de ZhongHong a changé.
Les valeurs du mode ventilateur sont désormais converties en minuscules et non plus en majuscules afin de respecter la convention standard.
Si vos automatismes utilisent des valeurs en majuscules pour le mode ventilateur, vous devrez les mettre à jour pour utiliser des valeurs en minuscules.
(@Blear - #151559) (zhong_hong docs)
Si vous êtes un développeur d'intégration personnalisée et que vous souhaitez être informé des changements et des nouvelles fonctionnalités disponibles pour votre intégration : N'oubliez pas de suivre notre developer blog. Les changements suivants sont les plus notables pour cette version :
- Dépréciation de l'argument hass dans les aides de service
- Amélioration de l'API pour l'enregistrement des services des entités de la plateforme
Tous les changements
Bien sûr, il y a beaucoup plus dans cette version. Vous pouvez trouver une liste de tous les changements effectués ici : Cahier des charges complet pour Home Assistant Core 2025.10
